@MACSITE
Follow
兴趣是学习的动力,学习也能成为消遣!--你愁啥-ncs.fun
44
Followers
0
Followings
Patron
☰ 首页
◉ 归档
🗿 友人帐
ⓞ 关于
1Panel
Latest
Hottest
Most Commented
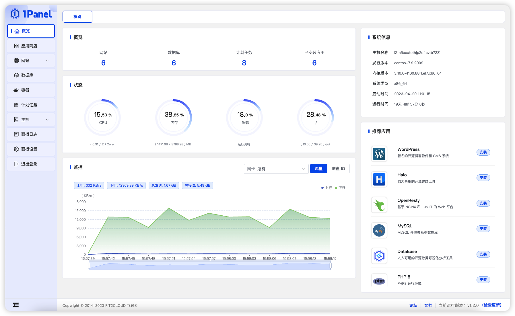
1panel安装教程及宝塔和1panel优缺点对比
今天我要给大家介绍一款非常好用的 Linux 服务器管理面板,它就是 1Panel。1Panel 是一个现代化、开源的 Linux 服务器运维管理面板,它支持主流的 Linux 发行版本和服务器架构,可以帮助你轻松地管理你的服务器,包括安装、配置、监控、备份、恢复等功能…
服务器
2 min
3 years ago
Ownership of this blog data is guaranteed by blockchain and smart contracts to the creator alone.
Blockchain ID
#54920
Owner
0x83ae2a4636b51d186d066a133302b5229dcfebb8
Transaction Hash
Creation 0xb3e37461...1bc7d9f79d
Last Update 0xaca3926f...f19a8f5344
IPFS Address
ipfs://bafkreigbhzvdo2c65zu2aajbnaztsmjmjywejzo56zt2byi5jodrnrwqee